
在传统运营模式下,一淼养生会馆面临诸多发展瓶颈。预约管理方面,依赖人工记录预约信息,易出现漏记、错记,高峰期难以协调客户时间,导致客户体验不佳;库存管理缺乏精准把控,常出现热门养生产品缺货、滞销品积压,增加仓储成本;会员管理体系不完善,会员权益不清晰,缺乏有效的会员激励与留存机制,客户粘性低;财务统计繁琐,人工核算收支易出错,且无法及时生成数据分析报告,难以辅助管理层决策。此外,门店与项目管理缺乏统一数字化平台,信息传递效率低,影响整体运营效率。

一淼养生会馆以客户健康需求为核心,构建 “服务 + 产品 + 会员” 三位一体的业务模型。通过提供多样化养生服务项目(如中医理疗、艾灸、推拿等)和销售养生产品(如保健品、养生器械),满足客户多元化需求。同时,建立完善的会员体系,会员可享受专属折扣、积分兑换、优先预约等权益,增强客户忠诚度。系统将线上预约与线下服务深度融合,通过数字化管理优化服务流程,提升运营效率,实现服务质量与经济效益的双提升。

预约登记及处理:客户可通过线上平台或线下门店进行预约,系统实时记录预约信息,自动分配服务人员与时间,支持预约时间调整、取消等操作,并及时推送提醒通知,确保预约流程高效、准确。
金额结算:支持多种支付方式,如现金、移动支付、会员卡支付等,系统自动计算消费金额,结合会员折扣、优惠券等生成最终结算金额,同时生成详细的结算清单,便于客户核对与财务统计。
库存管理:实时监控养生产品库存数量,设置库存预警值,当库存低于阈值时自动提醒补货。支持库存盘点、出入库记录查询,清晰掌握库存动态,避免缺货与积压。
人员管理:涵盖员工信息录入、排班管理、考勤统计、绩效评估等功能。通过合理排班优化人力资源配置,根据员工服务质量与业绩进行绩效评估,激励员工提升服务水平。
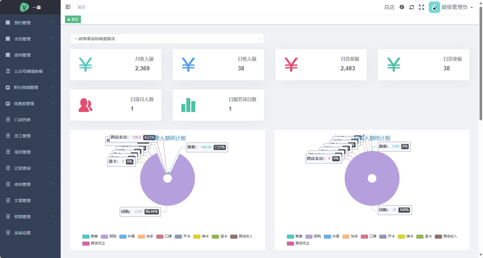
收支统计:自动汇总各项收入与支出数据,生成可视化报表(如日报、月报、年报),分析收支结构与趋势,为管理层制定经营策略提供数据支持。
门店及项目管理:统一管理各门店信息,包括门店地址、联系方式、服务项目等。支持新项目上线、旧项目调整,灵活配置项目价格、服务时长等参数,适应市场需求变化。
会员信息及会员卡数据管理:详细记录会员基本信息、消费记录、积分情况等,建立会员画像。会员卡支持充值、消费、积分查询与兑换,通过数据分析精准推送个性化服务与营销活动,提升会员活跃度。
优惠券功能:系统支持创建多种类型优惠券(如满减券、折扣券、体验券),可通过线上平台发放或线下活动赠送,吸引新客户,刺激老客户二次消费,提高客户消费频次与金额。

客户价值:为客户提供便捷的预约服务与个性化体验,减少等待时间,提升消费满意度。通过会员权益与优惠券活动,增强客户粘性,培养长期忠实客户群体。
运营价值:实现会馆运营全流程数字化管理,提高信息传递效率,降低人工管理成本。精准的库存管理与人员调配,优化资源配置,提升运营效率与服务质量。
管理价值:实时、准确的收支统计与数据分析,帮助管理层及时掌握经营状况,制定科学的决策策略。通过对会员数据与消费行为的分析,挖掘潜在市场需求,推动业务创新与拓展。
竞争价值:数字化运营模式助力一淼养生会馆在市场竞争中脱颖而出,树立专业、高效的品牌形象,吸引更多客户,提升市场份额与行业竞争力。
微信
咨询
电话
咨询
15124513676